高校内部质量保障平台
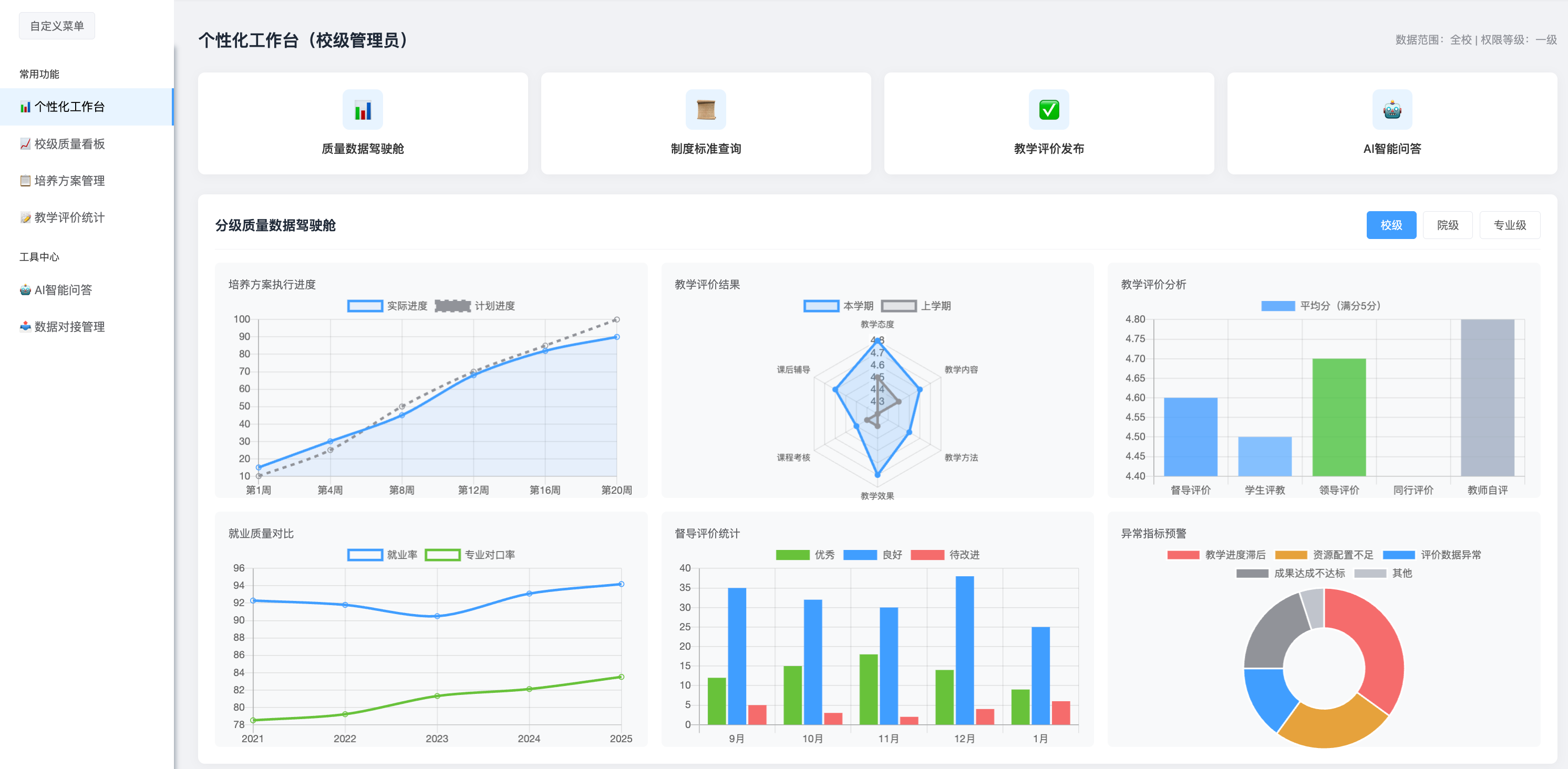
打造“一核四驱N角色”全流程质量保障体系,整合8大核心模块,实现校-院-专业三级质量闭环管理,支持多源数据集成、智能分析、持续改进,为高校提供一站式质量数字化解决方案
全流程闭环,一站式管理
- 多源数据集成与标准化治理,对接在线巡课/教务等校内系统
- 校-院-专业三级质量数据驾驶舱,实时监控核心指标
- 质量标准全生命周期管理,改进任务闭环追踪
- 一键生成专业认证/教学评估所需各类报告,降低迎评成本
- 所有模块无缝衔接,支持按需升级,保护高校前期投入
平台整体采购享套餐优惠+全流程实施服务+免费培训





















